如何防范“断零”引起的烧坏设备事故
时间:2023-03-14来源:佚名
|
在我国频仍发生“断零”烧坏设备的事故,其原因是很复杂的。设计中中性线截面选取过细、线路施工中不注意采取措施减少中性线承受的应力以及电气设计中错误地从上到下滥用四极开关,大量增加了中性线上不必要的连接点,都是引起“断零”烧设备事故的原因。“断零”烧设备事故频发的原因还在其隐蔽性,因为“断零”后虽然设备寿命缩短,但在这段时间内灯泡依然亮,电动机依然转,人们难以及时发现故障而加以排除,待设备大量烧毁后才发现是“断零”引起,这时为时已晚。那么如何防范“断零”引起的烧坏设备事故,简单在这里作个小结: 1.在三相四线供电建筑物内有时会发生大量单相设备烧坏的事故,它是三相负载不平衡引起的吗?
不是。三相四线配电回路内有时会发生某一相或两相内单相设备大量烧坏的情况。有的同行认为这是三相负载不平衡造成三相电压不平衡引起的,负载轻的一相电压最高,使这一相的设备大量烧坏。这一解释不尽正确,它只道出了部分原因,还另有更主要更深一层的原因。单相设备大量烧坏的主要原因是三相四线回路的中性线(包括TT系统的中性线和TN系统的PEN线或中性线)断线引起。在我国它被俗称为“断零”。
2.为什么“断零”后会发生大量烧坏单相设备的事故?
这可用图(一)的示例来简单地加以分析。图中相线L1未带负载,L2带一个150W白炽灯泡,L3带一个15W白炽灯泡,三相负载非常不平衡。若以电压表测量三相电压,如果中性线未断线,会发现三个相电压并没有多少差异。这是因为这三相都是由相同的220V绕组电压供电,它们的电压差异只在于三相不同负载电流产生不同的线路电压降。而按照规定,相线和中性线上的总电压降一般不超过5%,所以仅是三相负载不平衡是不会烧坏某相内的设备的,设备的烧坏另有原因。
现假设白炽灯泡前的中性线因故中断,如图(一)所示,则150W和15W灯泡成为串联后接在380V单相回路中。我们知道白炽灯泡基本上是个电阻性负载,其阻值R与功率P成反比,也即
R∝1/P
![]() 图(一)三相四线回路“断零”后三相负载不平衡,三相电压也不平衡
因此如果150W灯泡的电阻为R,则15W灯泡的电阻为10R,这样380V电压就按1与10的比例分配在两个灯泡上。150W灯泡上的电压仅为35V,而15W灯泡上的电压则高达345V,它很快就被烧坏。为进一步分析清楚,可作图(二)的电压相量图,如图(二)所示。从图可知三相回路相间电压仍为380V不变,负载侧的中性点由O点漂移到O′点,中性线对地电压达190V(在无等电位联结作用的TN系统中,此电压不烧坏设备,但可引起电击事故),而空载的L1相电压则高达364V,三相电压极不平衡。
白炽灯泡的寿命T与施加电压U的14次方成反比,即
T∝1/U14
施加电压越高,灯泡寿命越短。需要说明,白炽灯的寿命是指光通量降至额定光通量的70%的使用时间。图(一)中15W灯泡承受电压为其额定电压的345/220=l . 6(倍),如15W灯泡正常寿命为1000h,则按上式计算其寿命将缩短为1 . 9h。这时灯丝尚未烧断,但光效已很低。电视机显像管灯丝的寿命在此情况下也难免有很大程度的缩短。
电动机在电压过高时将因铁损增大而发热,电压过低时则将因铜损增大而发热,这都能使电动机绝缘劣化加速而缩短其寿命,但以前者的后果更严重。所以发生“断零”时电动机的绝缘寿命不论电压高低总难免缩短,但它对电压高低的敏感程度不如白炽灯泡。
![]() 图(二) 图(一)中“断零”事故的电压相量分析
3.将PEN线或中性线重复接地是否可避免“断零”烧坏设备事故?
否。不少同行以及有些供电部门认为将PEN线或中性线(包括TT系统的中性线)作重复接地后,用大地通路代替中断的中性线作返回电源的通路,可避免烧设备事故。经相量分析和计算可知这是不可能的。因中性线阻抗以若干毫欧计,而大地通路阻抗则以若干欧计,相差悬殊。“断零”后三相电压依然严重不平衡,只是程度稍轻一些,烧坏设备的时间稍长一些而已,而TT系统中性线的重复接地却可导致一些安全隐患。
![]() 图(三)用大地通路代替中断的中性线,三相负载不平衡,三相电压也不平衡
![]() 图(四) 图(三)的电压相量分析
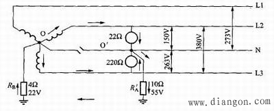
图(三)和图(四)为用大地通路代替中性线,在发生“断零”而三相负载又不平衡时三相电压严重不平衡的情况。图(三)中三相负载为电阻性负载,其值分别为22Ω、220Ω和∞Ω(空载)。如图(三)所示,三相电压分别为150V、263V及273V,依旧严重不平衡。其理如上述,为节约篇幅,不作具体说明。如果中性线未断开,但中性线连接不良,接触电阻太大,同样也将发生类似以大地通路代替中断的中性线导致烧坏设备的事故。
4.能否采用我国有的规范规定的带“断零”防护功能的断路器来防“断零”危害?
我国有的设计规范中曾有装设中性线断线故障保护的规定。它规定用检测TN系统中PEN线断线后电位升高的故障电压使断路器跳闸来防“断零”危害。这种故障电压型开关在20世纪20年代国外曾使用过,但30年代起即不再使用。因它需单独另设一个不受其他接地极电位影响的零电位接地极来检测PEN线的电位,这在建筑物林立的城市里是难以做到的。而这种中性线断线故障保护还要求断开PEN线,这又是违反IEC标准的基本安全要求的。所以这种防“断零”危害的规定在理论上是难以成立的,在新规范中已不作规定。现时有一种要求,在回路断路器上增加过电压防护功能,在“断零”过电压将大量烧坏设备时切断电源。这恐是不规范的饮鸠止渴的消极做法。因为当用电电压超过正偏差允许值后,设备寿命都将不同程度上缩短,只是烧坏时间长短不同而已,并没有切实解决“断零”烧设备的问题。
5.国际上对“断零”危害的防范有何措施和规定?
发达国家现时能借装设检测三相电压不平衡度的检测仪器或智能型断路器在三相电压不平衡度超过15%时报警或切断电源的方法来防范“断零”危害。但这种仪器或断路器售价高昂,不可能广泛采用,一般只在线路的选用和敷设上采取各种措施,尽量减少“断零”的发生来防止“断零”烧毁设备。例如IEC标准规定TN系统中的PEN线只能用在固定安装的电气装置内,不论相线截面积多小,PEN线的截面积不得小于10mm2铜线或16mm2铝线,以保证其机械强度,防止“断零”。例如一个三相四线回路的导线应用3×4mm2 1×10mm2铜线而不应用3×4mm2 1×2 . 5mm2或4×4mm2铜线。这时PEN线截面积不是相线截面积的1/3或1/2,而是2 . 5倍。这是因为在TN系统中如果PEN线折断,不但电气设备失去接地,招致种种电气事故,还可因“断零”而导致大量单相设备烧坏,后果十分严重。
对于只作载流而不作保护接地线的无谐波电流成分的三相回路中的中性线,IEC标准规定建筑物内当相线截面积小于或等于16mm2(铜)或25mm2(铝)时,中性线截面积应和相线截面积相等而不应小于相线截面积。当相线截面积大于16mm2(铜)或25mm2(铝)时,中性线截面积至少应为16mm2(铜)或25mm2(铝)。IEC这些规定都是为了提高中性线的机械强度,以减少“断零”危险。如果三相回路内存在大量三次及其奇数倍谐波电流,中性线截面积有时还应大于相线截面积,但这是出于防回路绝缘的过热而非出于提高机械强度的考虑了。
6.为防“断零”危害,在电气装置的设计安装中应注意哪些?
在我国广泛采用低压三相四线供电的条件下,为防范“断零”烧设备事故,在电气线路的设计、安装和管理中应注意做到以下几点:
(l)在三相四线回路中应适当放大中性线和PEN线的截面积,以保证其机械强度,特别是从电杆到建筑物电源线进线口的一段架空引入线十分易于折断,应按IEC要求铜线不小于10mm2,铝线不小于16mm2。
(2)采取有效措施防止中性线承受过大的应力。
(3)注意中性线接头的连接质量,以确保中性线接头的导电良好,应特别注意提高铝线的连接质量,因铝线表面极易因氧化或腐蚀而不导电。
(4)在中性线上尽量减少线路端子连接和接头,并尽量少串入开关和触头,例如没有特别的需要尽量少装用四极开关,以防因其中性线触头和接线端子接触不良而增加“断零”危险。
(5)严禁在三相四线回路的中性线上串接熔断器,以防熔断器中的熔体因种种原因熔断而成为“断零”。 |











