变频器电磁干扰_如何消除变频器干扰?变频器干扰解决方法
|
变频器包括整流电路和逆变电路,输入的交流电经过整流电路和平波回路,转换成直流电压,再通过逆变器把直流电压变换成不同宽度的脉冲电压(称为脉宽调制电压,PWM)。用这个PWM电压驱动电机,就可以起到调整电机力矩和速度的目的。这种工作原理导致以下三种电磁干扰: 1、射频辐射干扰:射频辐射干扰来自变频器的输入电缆和输出电缆。在上述的射频传导发射干扰的情形中,变频器的输入输出电缆上有射频干扰电流时,由于电缆相当于天线,必然会产生电磁波辐射,产生辐射干扰。变频器输出电缆上传输的PWM电压,同样包含丰富的高频的成分,会产生电磁波辐射,形成辐射干扰。辐射干扰的特征是,当其他电子设备靠近变频器时,干扰现象变得严重。 2、谐波干扰:整流电路会产生谐波电流,这种谐波电流在供电系统的阻抗上产生电压降,导致电压波型发生畸变,这种畸变的电压对于许多电子设备形成干扰(因为大部分电子设备仅能工作在正弦波电压条件下),常见的电压畸变是正弦波的顶部变平。谐波电流一定时,电压畸变在弱电源的情况下更加严重,这种干扰的特征是会对使用同一个电网的设备形成干扰,而与设备与变频器之间的距离无关; 3、射频传导发射干扰:由于负载电压为脉冲状,因此变频器从电网吸取电流也是脉冲状,这种脉冲电流中包含了大量的高频成分,形成射频干扰,这种干扰的特征是会对使用同一个电网的设备形成干扰,而与设备与变频器之间的距离无关。 根据电磁学的基本原理,形成电磁干扰必须具备三要素:电磁干扰源、电磁干扰途径、对电磁干扰敏感的系统。为防止干扰,可采用硬件抗干扰和软件抗干扰。其中,硬件抗干扰是最基本和最重要的抗干扰措施,一般从抗和放两方面入手来抑制干扰,其总体原则是抑制和消除干扰源、切断干扰对系统的耦合通道、降低系统干扰信号的敏感性。具体措施在工程上可采用隔离、滤波、屏蔽、接地等方法。以下几点是解决现场干扰的主要步骤: ① 采用软件抗干扰措施:具体来讲就是通过变频器的人机界面下调变频器的载波频率,把该值调低到一个适当的范围。如果这个方法不能奏效,那么只能采取下面的硬件抗干扰措施。 ② 进行正确的接地:通过现场的具体调研我们可以看到,现场的接地情况是不甚理想的。而正确的接地既可以是系统有效地抑制外来干扰,又能降低设备本身对外界的干扰,是解决变频器干扰最有效的措施。具体来讲就是做到以下两点: (a)变频器的主回路端子PE(E、G)必须接地,该接地可以和该变频器所带的电机共地,但不能与其它的设备共地,必须单独打接地桩,且该接地点应该尽量远离弱电设备的接地点。同时,变频器接地导线的截面积应不小于4mm2,长度应控制在20m以内。 (b)其它机电设备的地线中,保护接地和工作接地应分开单独设接地极,并最后汇入配电柜的电气接地点。控制信号的屏蔽地和主电路导线的屏蔽地也应分开单独设接地极,并最后汇入配电柜的电气接地点。 3、屏蔽干扰源:屏蔽干扰源是抑制干扰的很有效的方法。通常变频器本身用铁壳屏蔽,可以不让其电磁干扰泄露,但变频器的输出线最好用钢管屏蔽,特别是以外部信号(从控制器上输出4~20mA信号)控制变频器时,要求该控制信号线尽可能短(一般为20m以内),且必须采用屏蔽双绞线,并与主电路线(AC380)及控制线(AC220V)完全分离。此外,系统中的电子敏感设备线路也要求采用屏蔽双绞线,特别是压力信号。且系统中所有的信号线决不能和主电路线及控制线放于同一配管或线槽内。为使屏蔽有效,屏蔽层必须可靠接地。 4、合理的布线:具体方法有: ① 设备的电源线和信号线应尽量远离变频器的输入输出线。 ② 其它设备的电源线和信号线应避免和变频器的输入输出线平行。 如果采取了以上的办法之后还是不能够奏效,那么继续以下办法: 5、干扰的隔离:所谓干扰的隔离,是指从电路上把干扰源和易受干扰的部分隔离开来,使他们不发生电的联系。通常是在电源和控制器及变送器等放大器电路之间在电源线上采用隔离变压器以免传导干扰,电源隔离变压器可应用噪声隔离变压器。 6、在系统线路中设置滤波器:设备滤波器的作用是为了抑制干扰信号从变频器通过电源线传导干扰到电源和电动机。为减少电磁噪声和损耗,在变频器输出侧可设置输出滤波器;为减少对电源干扰,可在变频器输入侧设置输入滤波器。若线路中有敏感电子设备如控制器和变送器等,可在该设备的电源线上设置电源噪声滤波器以免传导干扰。滤波器根据使用位置的不同,可分为: (1)输入滤波器 通常有两种: a、线路滤波器:主要由电感线圈构成,它通过增大线路在高频下的阻抗来削弱频率较高的谐波电流。 b、辐射滤波器:主要由高频电容器构成,它将吸收频率点很高的、具有辐射能量的谐波成分。 (2)输出滤波器也由电感线圈构成。它可以有效地削弱输出电流中的高次谐波成分。不仅起到抗干扰的作用,还能消弱电动机中由高次谐波产生的谐波电流引起的附加转矩。对于变频器输出端的抗干扰措施,必须注意一下方面: a、变频器的输出端不允许接入电容器,以免在功率管导通(关断)瞬间,产生峰值很大的充电(或放电)电流,损害功率管; b、当输出滤波器由LC电路构成时,滤波器内接入电容器的一侧,必须与电动机侧相接。 7、采用电抗器:在变频器的输入电流中频率较低的谐波成分(5次谐波、7次谐波、11次谐波、13次谐波等)所占的比重是很高的,它们除了可能干扰其它设备的正常运行之外,还因为它们消耗了大量的无功功率,使线路的功率因素大为下降。在输入电路内串入电抗器是抑制较低谐波电流的有效方法。根据接线位置的不同,主要有以下两种: (1)交流电抗器:串联在电源与变频器的输入侧之间。其主要功能有: a、通过抑制谐波电流,将功率因素提高至(0.75-0.85); b、削弱输入电路中的浪涌电流对变频器的冲击; c、削弱电源电压不平衡的影响。 (2)直流电抗器:串联在整流桥和滤波电容器之间。它的功能比较单一,就是削弱输入电流中的高次谐波成分。但在提高功率因素方面比交流电抗器有效,可达0.95,并具有结构简单、体积小等优点。 因此,变频器的抗干扰措施主要包括在变频器进线部分加装交流电抗器和滤波器,进线和出线采用屏蔽电缆,所有电缆的屏蔽层与电抗器、滤波器、变频器和电机的保护地共同接地,且该接地点与其他接地点分开,保持足够的距离。同时,信号电缆和变频器的动力电缆不要平行布置。 此外,为防止变频器干扰信号和控制回路,需要给控制器、仪表和工控机采用单独的隔离电源进行供电。 由变频器的高次谐波电流产生的电磁场被其他设备接收,从而对其他设备形成干扰,称为辐射干扰,防止的方法主要有: 1.加强屏蔽
(1)加强变频器的屏蔽变频器的外壳本身也具有屏蔽作用。此外,如有条件,最好把变频器放在控制柜内,可以加强屏蔽。
(2)加强主电路的屏蔽 因为高次谐波电流要通过主电路,所以,主电路也是辐射源。应该把主电路的导线穿在金属管内,进行屏蔽。
(3)加强受干扰设备的屏蔽尽量把受干扰的设备放置在金属箱(或金属柜)内,以削弱进入受干扰设备的电磁波强度。
2.降低载波频率
由于变频器的输出电流中高次谐波的频率与载波频率相同,频率高,辐射能力强,故变频器的辐射干扰多数是由输出电流引起的。适当降低载波频率,可以降低变频器输出电流的辐射强度。
3.输出线的屏蔽层和接地
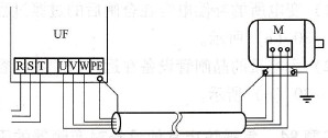
从变频器到电动机的输电线路是十分重要的辐射源,可采取的噪声衰减措施如图所示:
![]() 图 输出线的屏蔽层和接地
(1)采用4芯线,将多余芯线的两端接地。
(2)金属管的壁厚应大于2mm,金属管的两端必须良好接地。
屏蔽线和屏蔽层应和变频器以及电动机的外壳连接在一起。
(3)把电缆埋在水泥坑里。 |










