施密特触发器的作用
|
施密特触发器的用途很广,其典型应用举例如下: u 用于波形变换 利用施密特触发器状态转换过程中的正负反馈作用,可以把边沿变换缓慢的周期性信号变换为边沿很陡的矩形脉冲信号。 在图1的例子中,输入信号是由直流分量和正弦分量叠加而成的,只要输入信号的幅度大于
图1 用施密特触发器实现波形变换 u 用于脉冲整形 数字系统中矩形脉冲经传输后会发生波形畸变。下图(a)波形的上升沿和下降沿明显变坏是由于传输线上电容较大。下图(b)波形的上升沿和下降沿将产生振荡现象是因为传输线较长且接收端的阻抗与传输线阻抗不匹配。下图(c)信号上出现附加的噪声是因为其他脉冲信号通过导线间的分布电容或公共电源线叠加到矩形脉冲信号上。
(a) (b) (c) 图2 用施密特触发器对脉冲整形 无论出现上述的那一种情况,都可以通过用施密特触发器整形而获得比较理想的矩形脉冲波形。由图可见,只要施密特触发器的 u 用于脉冲鉴幅 由图3可见,若将一系列幅度各异的脉冲信号加到施密特触发器的输入端时,只有那些幅度大于
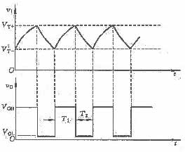
图3 用施密特触发器鉴别脉冲幅度 u 构成多谐振荡器 利用施密特触发器构成多谐振荡器。其电路如图4所示。接通电源瞬间,电容C上
图4 用施密特触发器构成的多谐振荡器 图5 图4的波形 的电压为0V,输出 当采用TTL施密特触发器(例如7414)时,电阻R不能大于470W,以保证输入端能够达到负向阈值电平。R的最小值由门的扇出数确定(不得小于100W)。对于典型的参数值( 最大可能的振荡频率为10MHZ。 |
,即可在施密特触发器的输出端得到同频率的矩形脉冲信号。


的脉冲才会在输出端产生输出信号。因此,施密特触发器能将幅度大于
的脉冲选出,具有脉冲鉴幅的能力。
为高电平。
通过电阻R对电容C充电,当
达到
时,施密特触发器翻转,输出为低电平,此后电容C又开始放电,
下降,当
下降到
时,电路又发生翻转,如此周而复始地形成振荡。其输入、输出波形如图5所示。若在图4中采用的是CMOS施密特触发器,且
,根据图5的电压波形得到振荡周期计算公式为
=0. 8V,
=1.6V输出电压摆幅为3V),其输出的振荡频率为:






