保护接零检测_相-零线回路检测
时间:2023-03-10来源:佚名
|
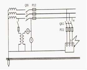
相-零线回路检测是TN系统的主要检测项目,主要包括保护零线完好性、连续性检查和相-零线回路阻抗测量。测量相-零线回路阻抗是为了检验接零系统是否符合规定的速断要求。 保护接零检测包括以下三方面: (1)工作接地和重复接地的电阻测量;(2)速断保护元件的检查;(3)相零回路检测。 ①相-零线回路阻抗测量 以下图为例说明相-零线回路阻抗测量。
为了检验熔断器FU1,应在α处使相线与零线短接,测量回路阻抗。为了检验熔断器FU2,应在线路末端,即在b处使相线与零线短接,测量回路阻抗。所测量的阻抗应由电压表读数U和电流表读数IM直接算出,即这样测量得到的结果不包括配电变压器的阻扰,计算短路电流时应加上变压器的阻抗。为了减小测量误差,测量应尽量靠近变压器。 ②保护零线完好性、连续性检查 为了检查零线是否完整和接触良好,可以采用低压试灯法,其原理如下图所示。在外加直流或交流低电压作用下,电流经试灯沿α、b两点之间的零线构成回路。如果试灯很亮,说明a、b两点之间的零线良好;如果试灯不亮、发暗或不稳定,说明a、b两点之间的零线断裂或接触不良。
|







